We've open-sourced our observability as vLLora. Trace, analyze, and optimize your AI agents with tools that work seamlessly with LangChain, Google ADK, OpenAI, and all major frameworks.
Explore vLLora



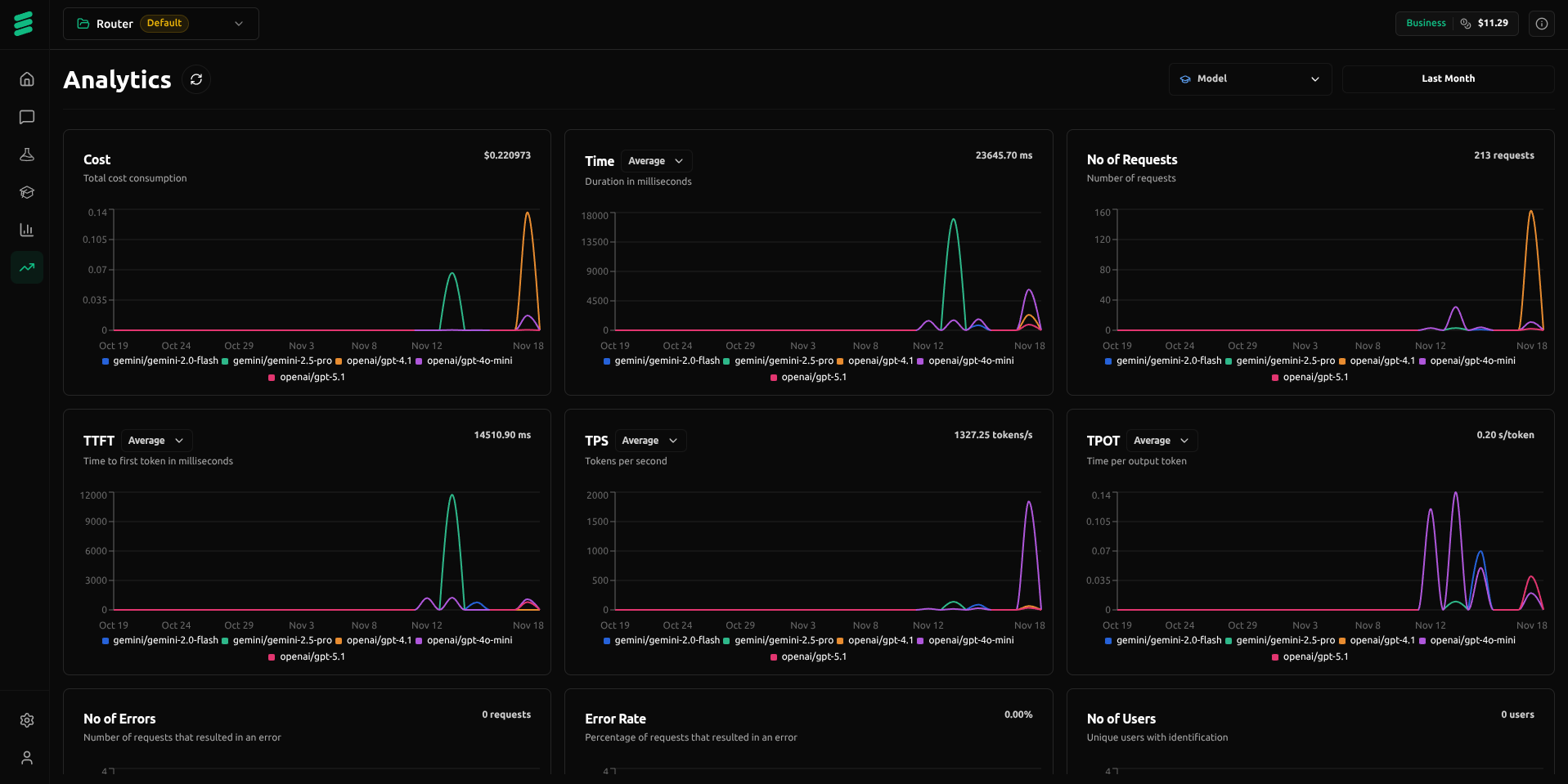
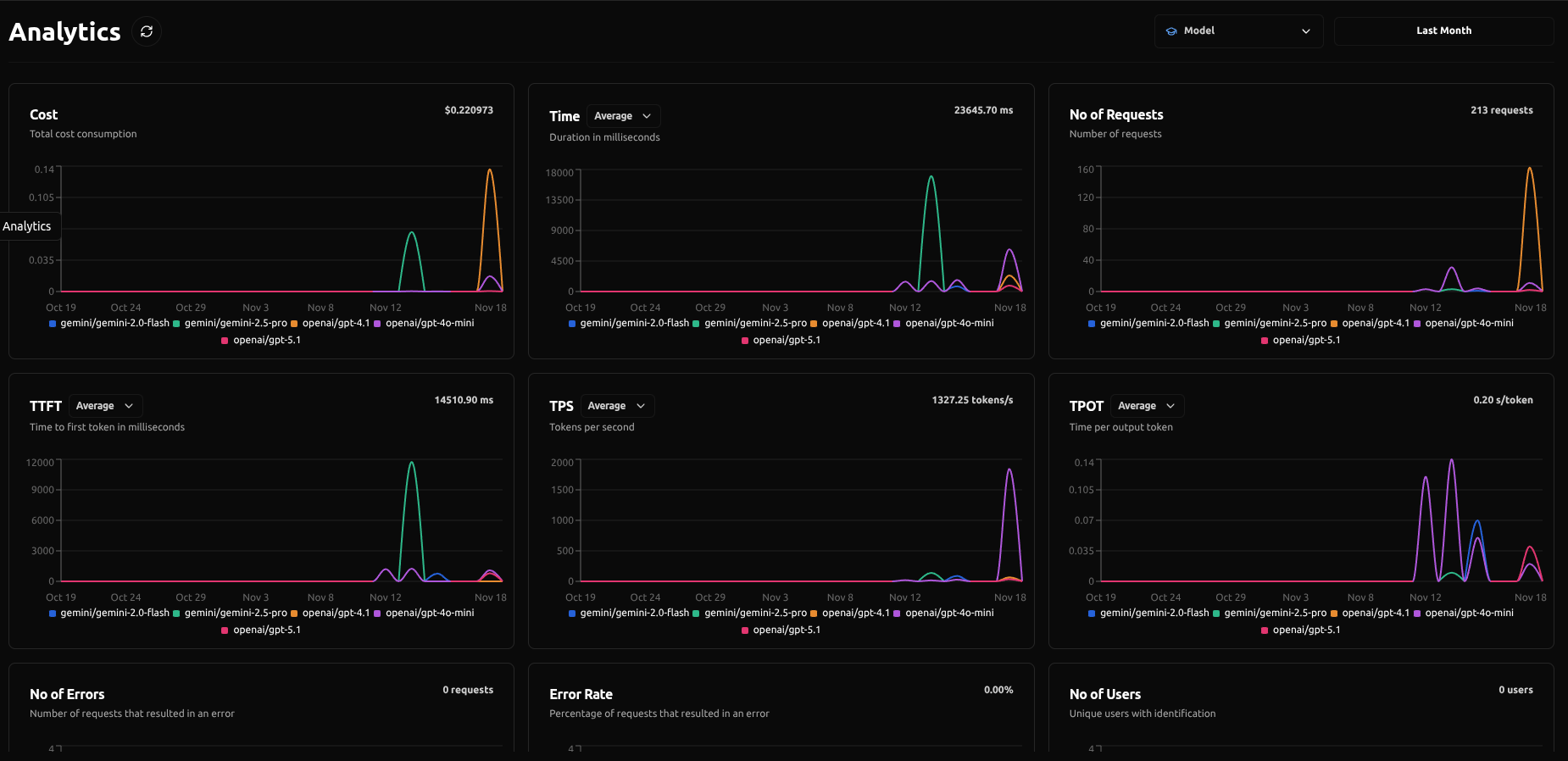
The Command Center
for All AI Workflows

Unlock real-time insight into LLM performance, usage, and effectiveness so you can make data-driven decisions that keep AI operations optimized.

LangDB is the only AI gateway fully built in Rust, guaranteeing performance and scalability unachievable by gateways written in Python or JavaScript.
